MISP Workbench - MITRE ATT&CK Pattern Hunts

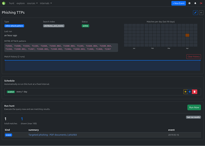
MISP Workbench now supports MITRE ATT&CK Pattern hunts!

Track one or more TTPs and receive instant alerts whenever a new attribute or event matches a tag from the MISP MITRE ATT&CK Pattern Galaxy.

See docs:

See PR: